Z6尊龙凯时

目今位置: 首页>手艺研发>研发效果 >新闻详情

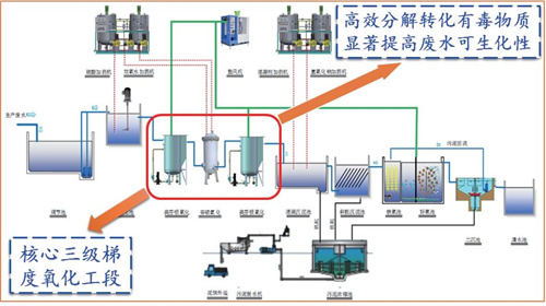
高难度化工废水铁基质料协同催化氧化处置惩罚要害手艺研发应用

针对现有高难度化工废水处置惩罚投资大、本钱高、效率低、二次污染严重、不可稳固达标等问题,研发了微米级铁铜双金属催化质料、三级梯度氧化工艺,有用解决了高难度化工废水处置惩罚难题,并已在制药、农药、印染、染料中心体等行业推广工程应用。。。该效果经北京大学倪晋仁院士等 9 位专家评价以为:mFe/Cu 的协同催化氧化手艺原理研究具有原创性,,在高难度化工废水预处置惩罚手艺方面抵达“国际领先”水平。。。该手艺效果获评四川省省奖情形气象专业组唯一的“2020 年四川省科技前进奖一等奖”、 2020 年度中国环保工业情形手艺前进奖一等奖。。。


铁基质料协同催化氧化处置惩罚要害手艺原理

中国环保工业情形手艺前进奖-项目高难度化工废水处置惩罚要害手艺装备及应用-一等奖-Z6尊龙凯时

四川省科学手艺前进奖-项目名称高难度化工废水铁基质料协同催化氧化处置惩罚要害手艺与应用一等获奖者Z6尊龙凯时

股票信息

关注我们

Z6尊龙凯时股份

Z6尊龙凯时股份

Z6尊龙凯时直饮水

Z6尊龙凯时直饮水

Z6尊龙凯时光伏

Z6尊龙凯时光伏

投诉举报

揭发电话:028-85234088

揭发邮箱:audit@haitianshuiwu.com

揭发地点:四川省成都会天府新区湖畔路南段506号监察审计部收

TOP

【网站地图】【sitemap】