研发效果
水中抗生素及抗性基因污染精准治理 纳米质料与手艺
SNDA低碳智慧一体化水污染治理 装备研发树模项目
城镇污水处置惩罚系统数学模拟诊断与 优化运行手艺研发应用
生化需氧量快速检测及对有机废水 处置惩罚历程的精准调控
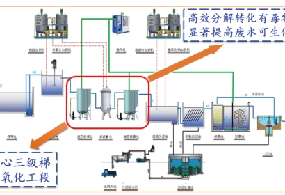
高难度化工废水铁基质料协同催化氧化处置惩罚 要害手艺研发应用
股票信息
关注我们
Z6尊龙凯时股份
Z6尊龙凯时直饮水
Z6尊龙凯时光伏
投诉举报
揭发电话:028-85234088
揭发邮箱:audit@haitianshuiwu.com
揭发地点:四川省成都会天府新区湖畔路南段506号监察审计部收
TOP